ThoughtSpotは、データウェアハウスと直結し、AIを用いた自然言語でデータの分析・活用が可能なBIツールです。
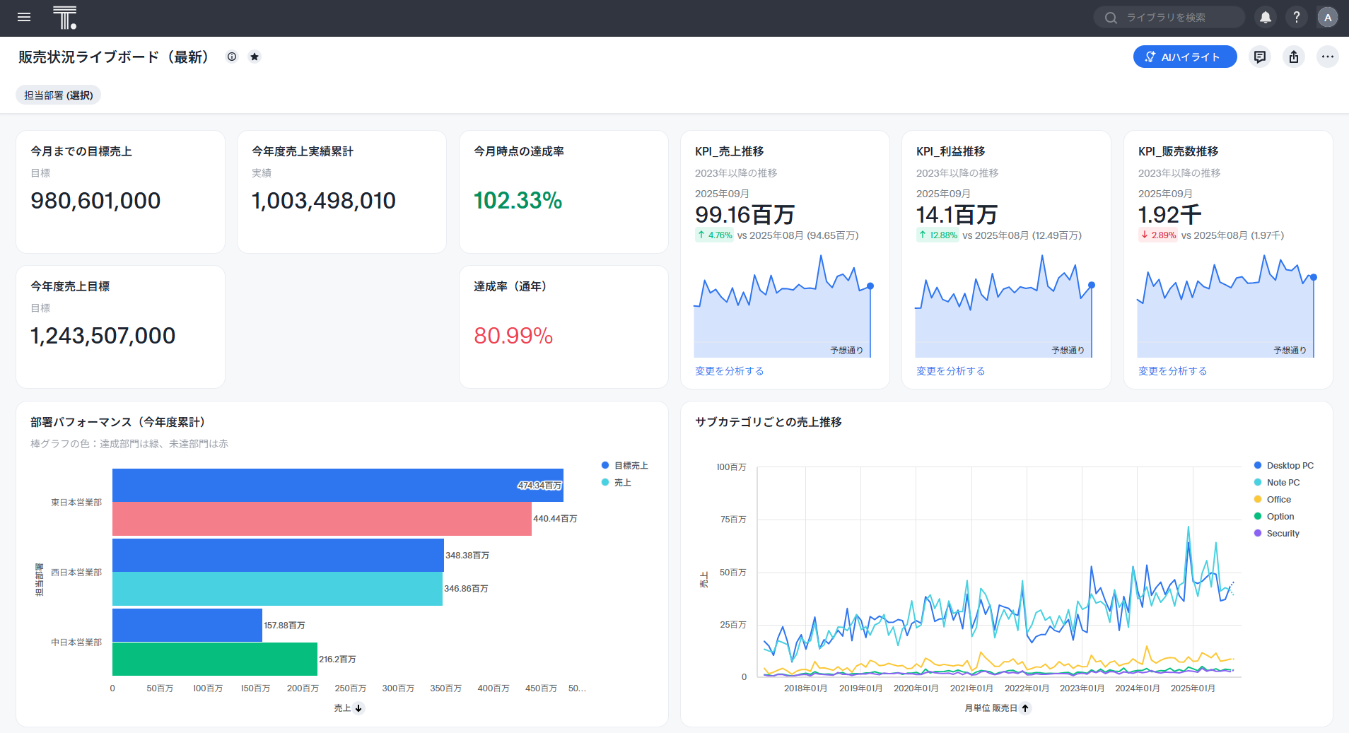
以下は、検索結果をいくつかまとめて作成した「ライブボード」の一例です。

ThoughtSpotは米ThoughtSpot社の提供するBIツールです。従来のBIツールのようにダッシュボードを構築せず、ライブボードと呼ばれる複数のグラフをまとめたものでクラウドデータウェアハウス内のデータをライブで確認することが可能です。また、ドリルダウンも制限なく最小の粒度のデータまで行うことができます。
また、最新のAI技術をThoughtSpot独自の方法で取り入れており、自然言語によりデータの分析を行うことが可能です。
Muze StudioはThoughtSpotの表現力をアップする、ThoughtSpotが提供するカスタムチャートです。概要は以下のページをごらんください。
ThoughtSpotは弊社より提供可能です。ご興味のあるかたはこちらのお問い合わせフォームからぜひお問い合わせください。